.
Al ingresar al sistema, lo primero que verás será una pantalla con diversos tableros, los cuales te proporcionarán una visión general de diferentes áreas de tu empresa.
¡Importante! Las vistas de las distintas secciones del tablero (General, Finanzas, Clientes, Red y Tickets) se pueden ver modificadas de acuerdo a los permisos y vistas con los que cuente el usuario. Para más información, te recomendamos visitar la guía de Usuarios.
En este primer tablero, tendrás una visión general de tu/s empresa/s, que incluirá datos claves como la cantidad total de clientes, conexiones, ingresos, entre otros. Aquí se mostrarán los datos consolidados de todas las empresas configuradas en el sistema, si es que tenés más de una configurada.
A continuación detallamos cada panel:

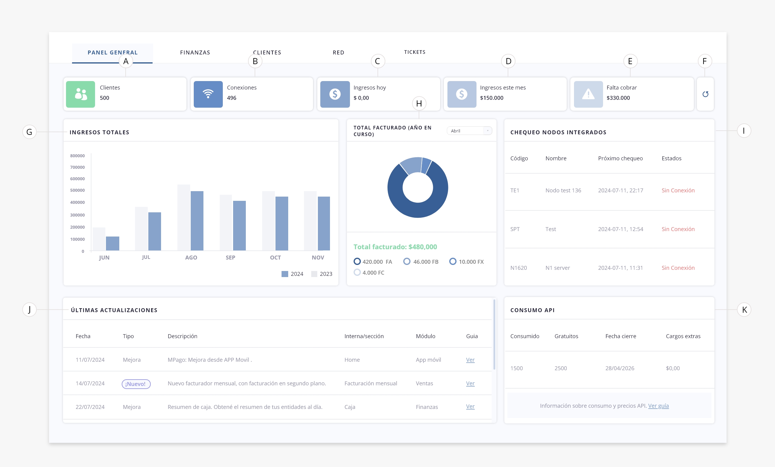
- a. Clientes. Refleja la cantidad total de clientes. No incluye clientes eliminados ni temporales. Esta información se actualiza automáticamente cada 1 hora.
- b. Conexiones. Refleja la cantidad total de conexiones. Esta información se actualiza automáticamente cada 1 hora.
- c. Ingresos hoy. Muestra el total de ingresos registrados en «Caja» durante el día de hoy, con origen en «Cobranzas». Esta información se actualiza automáticamente cada 1 hora. Para más información sobre el listado de «Caja» te recomendamos visitar el módulo de Finanzas.
- d. Ingresos este mes. Muestra el total de los ingresos registrados en «Caja» durante el mes en curso, hasta el día de la fecha, con origen en «Cobranzas». Esta información se actualiza automáticamente cada 1 hora. Para más información sobre el listado de «Caja» te recomendamos visitar el módulo de Finanzas.
- e. Falta cobrar. Muestra el monto pendiente por cobrar en el mes en curso. Este monto contemplará las facturas emitidas (incluyendo notas de débito y crédito) y los ingresos registrados. Solo se incluyen las facturas cuya fecha sea del mes en curso, (anteriores o igual a la fecha de hoy), y que no estén canceladas. Esta información se actualiza automáticamente cada 1 hora. Para más información sobre el listado de tus facturas, te recomendamos visitar el módulo de Ventas.
- f. Refrescar. Mediante este botón podrás refrescar la información descripta en los campos anteriores.
- g. Ingresos totales. Este gráfico de barras permite comparar los ingresos actuales con los del mismo período del año anterior.
Muestra el total de ingresos registrados en «Caja», exclusivamente aquellos cuyo origen corresponde a «Cobranzas». Los valores se calculan sumando los ingresos desde el primer hasta el último día de cada mes.
El gráfico incluye:
– Año actual: se consideran los ingresos de los últimos seis meses que ya hayan finalizado, contando desde el mes anterior hacia atrás. Por ejemplo, si hoy es mayo, se incluyen los ingresos desde abril hasta noviembre del año anterior.
– Año anterior: se toman los ingresos correspondientes a los mismos meses del año anterior, es decir, entre 19 y 13 meses atrás desde la fecha actual.
Esto asegura que los datos comparativos también correspondan a meses completos y finalizados. Siguiendo el mismo ejemplo, si hoy es mayo 2025, se incluyen los meses desde octubre 2023 hasta abril 2024.
Esta lógica de comparación permite evaluar mes a mes cómo evolucionaron los ingresos registrados en Caja con origen en Cobranzas. Esta información se actualiza automáticamente cada 6 horas.
- h. Total facturado (año en curso). Este gráfico circular muestra el total facturado por mes durante el año en curso, segmentado por tipo de factura. Además, contarás con un selector para elegir el mes que desees visualizar. Esta información se actualiza automáticamente cada 6 horas.
- i. Chequeo nodos integrados. Este panel muestra el estado de conexión de los nodos integrados al sistema. Permite verificar si cada nodo está funcionando correctamente o si hay algún problema de conectividad. Esta información se actualiza automáticamente cada 10 minutos. Para más información sobre nodos, dirigite a «Gestión de Red > Nodos».
- j. Últimas actualizaciones. En este panel vas a poder ver las últimas actualizaciones y las nuevas herramientas incorporadas al sistema. También tendrás un enlace directo a esta guía, donde se explica el funcionamiento de cada una de ellas.
- k. Consumo API. Este panel muestra tu consumo API, incluyendo la cantidad de requests realizadas desde el inicio del período, el límite disponible según tus conexiones activas y los cargos extras si se superan esos límites.
Desde este tablero podés monitorear el consumo en tiempo real y anticipar cualquier excedente.
Aclaración. Esta sección solo estará visible para los clientes que utilicen la API de ISPCube y que tengan el sistema alojado en un servidor en la nube de ISPCube. Para los clientes con servidor propio no aplica el modelo de consumo, por lo que este apartado no se mostrará en el tablero.
A continuación explicamos en detalle cómo funciona el modelo de consumo:
1) Requests incluidas
El modelo de uso de la API se adapta al tamaño operativo de cada empresa.
Cada cuenta dispone de un volumen mensual de requests incluidas, calculado según la cantidad de conexiones activas registradas en el sistema.
La relación es: Requests incluidas = 2,5 × cantidad de conexiones activas
Por ejemplo:
-Una cuenta con 1.000 conexiones activas dispone de 2.500 requests mensuales incluidas.
– Una cuenta con 3.000 conexiones activas dispone de 7.500 requests mensuales incluidas.
.2) Medición del período / Fecha de cierre
El período de medición es mensual, con corte el día 28 de cada mes.
Esto significa que el panel siempre refleja el consumo acumulado del mes en curso hasta la fecha de cierre.
.
3) Requests adicionales / Cargos extras
Si el consumo supera el nivel incluido, las requests adicionales se facturan bajo un esquema de pago por uso:
Valor por request adicional: $1,12 + IVA
Por ejemplo:
– Una cuenta con 1.000 conexiones activas dispone de 2.500 requests incluidas por mes.
– Durante el período, se registran 2.900 requests.
– Requests excedentes: 400 requests
– Importe a facturar: 400 × $1,12 = $448 + IVA
.
En esta segunda pestaña encontrarás un panel con un resumen de tus finanzas. El mismo incluye distintos indicadores, gráficos e información relevante para el seguimiento y análisis de la facturación y cobranzas del sistema.
Vas a contar con gráficos e indicadores diagramados por empresa, según las empresas que tengas configuradas en el sistema (punto «g» y «h»). En este ejemplo, los gráficos muestran información correspondiente a cinco empresas configuradas, pero la visualización se ajusta automáticamente a la cantidad de empresas activas en tu sistema.
A continuación, se detallan los elementos disponibles:

- a. Total facturado. Refleja el total facturado del mes en curso. Solo se incluyen los totales de las facturas emitidas en lo que va del mes (hasta la fecha de hoy), excluyendo aquellas que estén canceladas.
Se considerarán tanto facturas como notas de crédito y débito:
– Se suman las facturas y notas de débito emitidas en el mes (tipos que comienzan con «F» o «D»).
– Se restan las notas de crédito del mismo período (tipos que comienzan con «C»). Esta información se actualiza automáticamente cada 6 horas.
- b. Facturación mensual. Refleja el importe total de las facturas generadas bajo el proceso de facturación mensual durante el mes en curso. No serán incluidas facturas canceladas. Esta información se actualiza automáticamente cada 6 horas.
- c. Facturación manual. Refleja el importe total de las facturas emitidas manualmente durante el mes en curso. No incluye facturas canceladas. Esta información se actualiza automáticamente cada 6 horas.
El cálculo incluye:
– La suma de facturas y notas de débito emitidas manualmente en el mes.
– La resta de las notas de crédito emitidas manualmente en el mismo período.
- d. Notas de débito. Refleja el importe total de las notas de débito emitidas el mes en curso. No serán incluidas facturas canceladas. Esta información se actualiza automáticamente cada 6 horas.
- e. Notas de crédito. Refleja el importe total de las notas de crédito emitidas el mes en curso. No serán incluidas facturas canceladas. Esta información se actualiza automáticamente cada 6 horas.
- f. Refrescar. Mediante este botón podrás refrescar la información descripta en los campos anteriores.
- g. Facturación histórica por empresa. Este gráfico de curvas muestra el total facturado por cada empresa (si tenés más de una configurada), desglosado por mes, durante los últimos 6 meses del año en curso. Esta información se actualiza cada 1 día.
Cada punto en la gráfica se calcula para cada empresa así:
– Se suman los totales de las facturas y notas de débito emitidas ese mes para esa empresa.
– Se restan los totales de las notas de crédito emitidas ese mismo mes para esa empresa.
- h. Histórico anual por empresa. Este gráfico de barras muestra la facturación segmentada por empresa (si tenés más de una configurada) y desglosada por año (se mostrarán los últimos 6 años), permitiéndote comparar el total facturado a lo largo de ese período. Esta información se actualiza cada 1 día.
Cada valor en la gráfica se calcula para cada empresa así:
– Se suman los totales de las facturas y notas de débito emitidas en cada año para esa empresa.
– Se restan los totales de las notas de crédito emitidas en ese mismo año para esa empresa.
- i. Comisión medios de cobranza y cobradores. Este panel te permite visualizar los medios de cobranza y cobradores registrados en el sistema, mostrando la comisión asignada a cada uno según las configuraciones establecidas. Cuenta con un menú desplegable que te permite seleccionar el mes y ver los datos correspondientes a ese período. Esta información se actualiza cada 1 día.
– Para ver cómo establecer el porcentaje de comisión para cada medio de cobranza, te sugerimos ingresar a la configuración general de cualquiera de los medios listados en el menú Pagos > Medios de pago.
– Si querés asignar un porcentaje de comisión a un usuario, te recomendamos consultar la guía de Usuarios.
- j. Resumen cobranza mensual. En este panel encontrarás dos gráficos que ofrecen un resumen mensual de cobranza. El primer gráfico circular muestra el total cobrado por cada entidad registrada en el sistema, mientras que el segundo gráfico refleja el total facturado según los planes creados. Esta información se actualiza automáticamente cada 1 día.
.
.
En este tab encontrarás un panel que contendrá un resumen de tus clientes, incluyendo datos como altas, bajas, habilitados, bloqueados, entre otros. A continuación te mostramos los elementos que componen este tablero. Para más información sobre clientes, dirigite al módulo de «Clientes».
Nota. Este tablero muestra los datos consolidados de todas las empresas configuradas en el sistema, si es que tenés más de una configurada.

- a. Clientes. Muestra la cantidad total de clientes en el sistema. No son incluidos clientes eliminados ni temporales. Esta información se actualiza automáticamente cada 10 minutos.
- b. Habilitados. Muestra la cantidad total de clientes cuyo estado sea «Habilitado». No son incluidos clientes eliminados ni temporales. Esta información se actualiza automáticamente cada 10 minutos.
- c. Bloqueados. Muestra la cantidad total de clientes cuyo estado sea «Bloqueado». No son incluidos clientes eliminados ni temporales. Esta información se actualiza automáticamente cada 10 minutos.
- d. Alta mes en curso. Muestra la cantidad de clientes dados de alta desde el principio del mes hasta la fecha actual. Esta información se actualiza automáticamente cada 10 minutos.
- e. Baja mes en curso. Muestra la cantidad de clientes dados de baja (eliminados) desde el principio del mes hasta la fecha actual. Esta información se actualiza automáticamente cada 10 minutos.
- f. Refrescar. Mediante este botón podrás refrescar la información descripta en los campos anteriores.
- g. Altas mensuales. Este gráfico de curvas muestra la cantidad de clientes dados de alta, durante los últimos 6 meses (mes actual y 5 anteriores). Además, podrás ver el porcentaje de crecimiento o baja en el mes en curso, y comparar las altas actuales con las del mismo período del año anterior. Esta información se actualiza cada 7 días.
- h. Altas y bajas anuales. Este gráfico de barras muestra el número de altas y bajas de clientes durante los últimos 5 años (año actual y 4 anteriores), permitiéndote comparar la evolución de la base de clientes a lo largo del tiempo. Esta información se actualiza cada 7 días.
- i. Mapa clientes. Muestra en un mapa la ubicación de todos los clientes dados de alta en el sistema. Permite visualizar tanto clientes habilitados como bloqueados. No incluye clientes eliminados ni temporales. Para que esta herramienta funcione correctamente, es necesario tener configuradas las opciones relacionadas al uso de mapas, dentro del módulo de Configuración. Para más información, consultá el módulo Configuración.
.
.
En este tab encontrarás un panel con un resumen de tu red, que incluirá aspectos claves como la cantidad de conexiones mensuales, planes activos, entre otros. Para más información sobre tus planes y conexiones, dirigite al módulo «Gestión de Red».

- a. Conexiones. Muestra la cantidad total de conexiones. No incluye conexiones eliminadas. Esta información se actualiza automáticamente cada 1 día.
- b. Planes. Muestra la cantidad total de planes creados en el sistema. No incluye planes eliminados. Esta información se actualiza automáticamente cada 1 día.
- c. Nuevas conexiones anuales. Muestra la cantidad de conexiones registradas desde el principio del año en curso hasta la fecha actual. Esta información se actualiza automáticamente cada 1 día.
- d. Nuevas conexiones mes en curso. Muestra la cantidad de conexiones registradas desde el principio del mes hasta la fecha actual. Esta información se actualiza automáticamente cada 1 día.
- e. Refrescar. Mediante este botón podrás refrescar la información descripta en los campos anteriores.
- f. Conexiones mensuales. Este gráfico de curvas muestra la cantidad de conexiones dadas de alta durante los últimos 6 meses, comparando los valores del mes en curso de este año con los del mismo período del año anterior. Esta información se actualiza cada 7 días.
- g. Planes activos. Este gráfico circular muestra los planes activos, es decir aquellos con conexiones asignadas. Se mostrarán los planes con mayor cantidad de conexiones. Esta información se actualiza cada 7 días.
- h. Mapa conexiones. Muestra en un mapa todas las conexiones dadas de alta en el sistema. No incluye conexiones eliminadas. Para que esta herramienta funcione correctamente, es necesario tener configuradas las opciones relacionadas al uso de mapas, dentro del módulo de Configuración. Para más información, consultá el módulo Configuración.
.
.
En este tab encontrarás un panel con un resumen de todos los tickets registrados en el sistema, organizados por operador, categoría, estado, área, entre otros. Para más información sobre tickets, dirigite al módulo «Tickets».

- a. Tickets activos. Muestra la cantidad de tickets en curso. No incluye tickets cerrados ni eliminados. Esta información se actualiza automáticamente cada 10 minutos.
- b. Prioridad alta. Muestra la cantidad de tickets activos con prioridad alta. No incluye tickets cerrados ni eliminados. Esta información se actualiza automáticamente cada 10 minutos.
- c. Tickets abiertos hoy. Muestra la cantidad de tickets que han sido creados en el día de hoy. No se incluyen los tickets eliminados. Esta información se actualiza automáticamente cada 10 minutos.
- d. Tickets cerrados hoy. Muestra la cantidad de tickets que fueron cerrados en el día de hoy. No se incluyen los tickets eliminados. Esta información se actualiza automáticamente cada 10 minutos.
- e. Refrescar. Mediante este botón podrás refrescar la información descripta en los campos anteriores.
- f. Tickets por operador. En este panel podrás ver la cantidad de tickets abiertos, clasificados según el operador que los creó. No se incluyen los tickets eliminados. Esta información se actualiza cada 10 minutos.
- g. Tickets por asignación. En este panel podrás ver la cantidad de tickets abiertos, clasificados por operador asignado. No se incluyen los tickets eliminados. Esta información se refresca cada 10 minutos.
- h. Tickets por categoría. En este panel podrás ver la cantidad de tickets abiertos, clasificados por categoría asignada. No se incluyen los tickets eliminados. Esta información se refresca cada 10 minutos.
- i. Tickets por estado. En este panel podrás ver la cantidad de tickets abiertos, clasificados por estado. No se incluyen los tickets eliminados. Esta información se refresca cada 10 minutos.
- j. Tickets por área. En este panel podrás ver la cantidad de tickets abiertos, clasificados por área asignada. No se incluyen los tickets eliminados. Esta información se refresca cada 10 minutos.
- k. Tickets cerrados por operador. En este gráfico circular podrás visualizar la cantidad de tickets cerrados, clasificados por operador asignado. Contarás con un selector para elegir el mes que deseás visualizar. Esta información se refresca cada 1 día.
- l. Prioridad. En este gráfico circular podrás visualizar la cantidad de tickets activos, clasificados por prioridad. Esta información se refresca cada 1 día.
.
